成功案例
公司总机: 19924719091;19924739885
咨询邮箱:gzblep@163.com ; huang.xy@gzblep.com
公司地址:广东省广州市黄埔区黄埔大道东881号

乡镇生活污水一体化处理设备
2017-06-09 01:43
一、工艺研究设计
摘 要:农村生活污水问题已成为阻碍美丽乡村建设面临的主要问题,亟待解决。一体化污水处理设备具有管理方便、工作效率高、能耗低、投资小以及占地面积小等优势,非常适合在农村地区推广。基于此,本文就农村生活污水一体化处理设备工艺进行简要分析。
在工业快速发展的影响下,我国环境问题日益突出,引起社会广泛关注。每年我国都有新环保政策出台,对城市不同类型的污染源进行控制,使城市环境污染问题得到有效缓解。在美丽乡村建设理念的推动下,我国农村经济发展迅速。然而,在农村发展经济的过程中同样被环境问题所困扰。大部分农村地区缺少完善的污水处理设施,其生活污水大多直接被排入河流,对农村生态环境造成了严重影响。因此,我国亟待采取先进的污水处理工艺治理农村生活污水问题。
1 一体化污水处理设备工艺论证
所谓废水可生化性,是指废水中所含的污染物通过微生物的生命活动来改变污染物的化学结构,从而改变污染物的化学和物理性能所能达到的程度。生物处理是指微生物借助污水中的有机物维持生命特征、开展生命活动,并借助新陈代谢实现对污染物的清除。因此,需要对水中污染物的含量通过实验、计算的方法来确定,进而判断其是否能进行微生物处理。
BOD5与COD是比较常用的水质指标,借助B/C比实现可生化性评价是一种的方法。当B/C比值大于0.3时,可以对污水进行可生化处理。随着两者比值的增大,其可行性随之增大。在实际微生物处理中,不需要将有机物完全分解为水、硝酸盐及二氧化碳,只要保证其含量达到规定标准即可。
就一体化设备工艺而言,以活性淤泥法为例,其较为成熟的工艺包括A/O法、A2/O法及其他改进工艺等。其 中,A/O脱氮法是指缺氧—好氧法,而A/O除磷法是指厌氧—好氧法,在污水流经对应区域时借助各种微生物菌的分解作用,促使氮、磷及有机物等污染物得到有效去除。
2 A/O主体工艺
2.1 工艺原理
厌氧—好氧活性污泥法(Anoxic/Oxic,简称A/O)是由厌氧和好氧两部分反应组成的污水生物处理工艺。污水进入厌氧池后,与回流污泥混合。活性淤泥中的聚磷菌在这一过程中大量吸收污水中的BOD,并将污泥中的磷以正磷酸盐的形式释放到混合液中。混合液进入好氧池后,有机物被氧化分解,同时聚磷菌大量吸收混合液中的正磷酸盐到污泥中。由于聚磷菌在好氧环境中的吸磷量要远远大于其在厌氧环境中的释磷量,因此,污水经过“厌氧—好氧”的,达到除磷目的。
2.2 工艺特点
采用A/O工艺作为主体工艺的一体化污水处理设备具有除磷功能、脱氮功能及减少有机物功能等,其能有效避免出现污泥膨胀现象,并且操作极其简便。并且填料比表面积较大,池内具有良好的充氧条件,生物接触氧化池内单位容积的生物固体量高,再加上污泥回流,反应池内活性污泥浓度较高,因此兼有活性污泥法的特点,具有较高的容积负荷。由于生物固体量多,当有机容积负荷较高时,其F/M比可以保持在一定水平,因此污泥产量能保证不大于经活性淤泥法所产生的淤泥量。并且该工艺操作十分简单、运转成本较低、处理效果良好、运行稳定,完全可以满足污水治理要求,保证污水能达到排放标准。
2.3 工艺流程
如图1所示,生活污水经格栅井流入调节池后,由污水泵抽送至A级兼氧池,兼氧池内挂有弹性填料,借助填料中兼氧细菌自身的吸附水解作用,使污水中对生物细菌有抑制作用和难以生物降解的有机物水解,同时将大分子有机物水解为小分子有机物,并对固体有机物进行降解,减少了污泥量,降低污水中悬浮固体的含量。同时,利用污水中的有机物作为碳源,使从后级好氧段回流的硝化液中的亚硝酸盐氮、硝酸盐氮经过兼氧细菌作用后,形成气态氮从污水中逸出,实现污水脱氮目标,降解污水中的有机物,提高污水的生化可降解性,同时有效除去污水中的悬浮物及氨氮。兼氧池出水进入O级好氧接触氧化池,好氧池内好氧微生物在水体中有充足溶解氧的条件下,利用污水中的可溶性污染物进行新陈代谢,达到去除污水中可溶解性污染物的目的。好氧池出水自流入二沉池,污水中大部分悬浮物在二沉池中能得以有效去除。二沉池出水自流入中间水池储存,中间水泵再提升至沙过滤器,去除悬浮杂质、颗粒及胶体等杂质,确保出水达到排放标准后消毒排放。

经格栅拦截的栅渣需要定期清理外运,二沉池中的污泥部分回流至A级生物处理池,另一部分污泥流入污泥池进行好氧稳定消化处理,减少臭气排放量及污泥体积。并且消化池上清液溢流回到调节池,进入下一批次循环处理。剩余污泥定期抽送出设备罐体外运处置。
3 MBR主体工艺
3.1 工艺原理
膜生物反应器(Membrane Biore-actor,简称MBR)技 术是膜分离技术和活性淤泥法相结合的工艺。与活性淤泥法有所不同,其不需要利用沉淀池实现固液分离,而是借助中空纤维膜替代沉淀池,因此其固液分离能力更加突出。
3.2 工艺特点
MBR处理工艺能适应各种水质,并且具有良好的冲击负荷能力。处理池中采用新型弹性立体填料,比表面积较大,更容易实现微生物挂膜及脱膜,在相同的有机物负荷条件下,其去除有机物的效果更加明显,能提高空气中的氧在水中的溶解度;其工艺简单,不需要设置过滤池、沉淀池,可有效节约土地资源;同时,可有效减少水力的停留时间,减少污泥排放量,进而降低污泥处理成本。
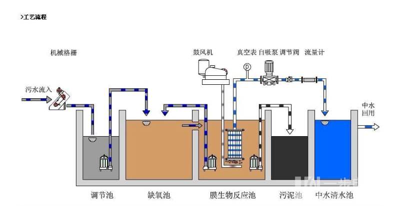
3.3 工艺流程
如图 2 所示,污水经格栅井流入调节池后经提升泵进入生物反应池,借助PLC控制器开启鼓风机进行充氧作业,生物反应池出水经循环泵进入膜分离处理环节,污水返回调节池。反冲洗泵借助清水池中的处理水达到反冲洗膜处理设备的目的,同时反冲污水返回调节池。提升泵开启与闭合由反应池的水位进行控制。膜单元的过滤操作与反冲洗操作,能通过手动与自动两种控制方式实现。

当膜单元需要开展化学清洗作业时,应关闭污水循环阀及进水阀,开启药液循环泵、药洗阀及药剂循环阀,达到化学清洗的目的。MBR工艺利用膜的高效截留作用,将生化反应池中的大分子有机物及活性淤泥截留住,省略初沉池、二沉池,进行固液分离,有效达到泥水分离的目的。
4 SBR主体工艺
4.1 工艺原理
序批式活性污泥法(Sequencing Batch Reactor,简称SBR法)的最大优势是在运行操作中将排水、沉淀、反应及曝气等环节的操作工序根据时间顺序在同一反应池中反复进行。SBR工艺的运作次序主要包括进水、反应、沉淀、排水及闲置5个阶段,5个阶段所需的时间为一个运行周期,一个周期内各个阶段的运行时间、运行状况及反应池中混合液的浓度等都可以根据运行功能与进水水质进行灵活操作。通过对各阶段操作的有效控制及切换,SBR法就能在一定的范围内适应水质、水量的变化。同时,在进水阶段、反应阶段,缺氧(或厌氧)与好氧状态交替出现,有效抑制专性好氧菌的过量繁殖。并且较短的污泥龄又使丝状菌无法大量繁殖,解决了常规活性污泥易使污泥膨胀的问题。
4.2 工艺流程
如图 3 所示,污水流经格栅井后去除体积大的漂浮物,然后流入调节池进行均质、均量。出水经提升泵提升后进入主反应SBR设备池,经过曝气、反应、沉淀、排水等一系列操作工序后,下部污泥流入污泥储存池,上部清液经滗水器滗水后流入中间水池,经消毒处理后,作为回用中水或达标排放至水体。进入污泥储存池的污泥经压滤后抽排外运,上清液回流至调节池。

5 结语
当前,我国在农村环保方面出台了相关政策,农村环境治理市场的发展优势巨大。特别是在农村污水处理方面,排放标准不一、处理工艺多样,导致其没有形成标准化产品。因此,在农村污水处理设备工艺方面应加大研发力度,提高农村污水处理效率,以实现建设美丽乡村的目标。
二、工程设计实例
摘 要:采用污水一体化处理设备对乡镇生活污水进行集中处理,设备主体工艺为“改良型 A/O 工艺+沉淀+过滤+消 毒”。 该一体化设备处理系统运行效果良好,出水水质稳定,可达到《城镇污水处理厂污染物排放标准》(GB18918-2002)中的一级 A 排放标准,吨水运行成本为 0.589 元。
引言
本着经济建设和环境保护同步进行的“三同时”原则,综合考虑投资、占地及建设周期要求,项目生活污水处理采用一体化设备处理,配有自控系统装置,无需专人管理。一体化设备采用“改良型 A/O 工艺+沉淀+过滤+消毒”工艺,运行达到排放要求。
1 设计内容
1.1 设计水质、水量及排放标准
本项目设计处理规模为 500m³/d,出水水质执行国家《城镇污水处理厂污染物排放标准》(GB18918-2002) 中的一级 A 排放标准,主要水质指标如下(单位:mg/L):
进水:CODCr≤350,BOD5≤120,SS≤200,氨氮≤25,TP≤3。
出水:CODCr≤50,BOD5≤10,SS≤10,氨氮≤5,TP≤0.5。
1.2 污水处理工艺选择
本项目主要为城镇居民点生活污水,具有污染程度轻,可生化性好等特点。本着从经济效益,社会效益和环境效益的观点出发,污水处理采用“调节池+一体化设备”为主体的组合工艺。
在污水处理量较小的情况下,改良型 A/O 工艺比其它方案具有总体投资省、占地面积小、出水质量高、抗冲击性好、运行管理方便、便于维护等优点;因此一体化设备主体采用改良型 A/O 工 艺。后续加上沉淀池、过滤池、消毒池,可保证出水稳定达标。
1.3 污水处理流程
污水流经格栅及调节池后,进入一体化设备。一体化设备中含缺氧池、好氧池、中间水池、二沉池、污泥池等。后续多效过滤器及消毒池与该一体化设备配套,为成套定制产品。污水在设备缺氧池中,进行反硝化脱氮,脱氮后污水自流至好氧池。好氧池内设置高强度复合材料曝气管和悬浮填料。填料表面作为微生物的载体,大量繁殖、生长形成具有高活性的生物膜,降解水中的有机物及部分氨氮。经生化系统处理后的废水自流至后续处理工序。
生化池出水进入沉淀池,上清液流入过滤器进行深度处理,出水进入消毒池消毒,最终出水达标排放。污水处理工艺流程图详见图 1。

沉淀池污泥部分回流至缺氧池,剩余污泥进行脱水处理。脱水后的依靠蒸发作用进一步降低污泥的含水量,达到污泥干化的目的。干化污泥改性后的含固率>60%,以定期外运至垃圾填埋场。
1.4 主要构筑物
(1)调节池
本项目调节池设计停留时间为 5.4h。调节池内设有格栅,过格栅去除污水中大块状的固体污染物。
(2)一体化设备
一体化设备外形尺寸为 9.8m×7.53m×5.0m,碳钢结构,钢板厚度约 1cm,需做好防腐要求,附属设备及管件材料均与设备成套提供。其中缺氧池生化停留时间为 2.5h,有效容积 50m³;好氧池生化停留时间为 5.5h,有效容积 115m³;中间水池停留时间为20min;沉淀池表面负荷 0.66m³/㎡.h;多效过滤器滤数为 6m/h;污泥池停留时间为 48h;消毒池停留时间为 54min。
(3)附属设备
附属设备及管件材料包括缺氧池潜水搅拌机、曝气机、污泥泵、过滤器、反洗水箱、反洗水泵、加药泵、液位计、隔膜泵、空压机、斜板、滤料、曝气管材等。
2 维护
设计建议采用区域集中监控运行的模式,通过专业化的定期巡回操作和事故检修等手段,有效解决处理设施日常运行维护问题。
3 运行成本
项目处理成本(按每天 500m³污水计)主要由消毒剂、絮凝剂、电费及滤料再生费用组成,根据消耗量及单价测算,吨水运行成本=50kg/d×0.7 元/kg+0.1kg×30 元/kg+365.74 度×0.6 元/度+0.0073 元=0.589 元。
结语
针对乡镇生活污水集中处理,采用“改良型 A/O 工艺+沉淀+过滤+消毒”工艺为主体的一体化设备,可达到《城镇污水处理厂污染物排放标准》(GB18918-2002)中的一级 A 排放标准。一体化设备工艺成熟,运行稳定,管理维护方便,污水处理成本为 0.589元,适合在规模不大的乡镇污水处理站推广。




